Jedes mal, wenn ich auf einem #Debian basierten System aufräume und ein "apt autoremove" eingebe, schaue ich danach aus dem Fenster, ob das KFZ noch da steht...
📅 Archiv: 2024 // August
Zeitreise
❤️ Meiste Likes
| #1 | @Larvitz | 464 |
| #2 | @tux | 83 |
| #3 | @Mathias | 19 |
| #4 | @daHin | 11 |
| #5 | @AlineaComputer | 7 |
🚀 Meiste Reblogs
| #1 | @Larvitz | 160 |
| #2 | @tux | 27 |
| #3 | @daHin | 12 |
| #4 | @AlineaComputer | 4 |
| #5 | @Mathias | 1 |
🇩🇪 Deutsch
Freue mich auf die #lnp500! Jemand einen Tipp für nen #Wohnmobilstellplatz mit Kleinkind und Baby im Gepäck für ein paar Tage Berlin? Vielleicht wissen die ehrenwerten Gastgeber @linuzifer oder @timpritlove etwas? :)
Gerne retröten oder so und danke!
Ich mag ja Bahn reisen. Dabei kann man so schön arbeiten 🤭 #bahn #nowträwelling #factorio
Sieh die Federation unserer Mastodon-Instanz burningboard.net in Echtzeit: https://watch.burningboard.net/
Dies ist möglich durch die großartige Arbeit von @thomas
I just had another IPv6 realization moment! I do this stuff for > 15 years and implemented v6 connectivity for multiple corporations but every now and then, there's a moment, where I realize the full potential of modern IP protocols.
I have my own provider independent (PI) IPv6 subnet from RIPE NCC. On my home network, I delegate individual /64 prefixes to each of my internal networks and use SLAAC on them.
I just realized, that I can actually target individual internal subnets in firewall rules in the cloud (like my admin-network, my guest-network or my iot-network) and I've got way more control in access-lists when there's no NAT involved that hides everything behind the same address.
This makes fine-grained access control list, that only allows parts of my internal networks way more powerful and flexible.
Technically, I know all of that and worked with that in corporate infrastructure. Never thought about that in a home-context. Mind->Blown.
Man kann das nicht verbieten?! Bitte Herr Linnemann?!
Doch, das kann man. Und das wurde auch schon 3 mal erfolgreich gemacht:
10.11.1945: Verbot der NSDAP
23.10.1952: Verbot der SRP
17.08.1956: Verbot der KPD
Anstatt immer mehr am rechten Rand zu fischen und den Populismus der rechten gegen schwächere zu adaptieren, solltet ihr euere Arbeit machen und endlich das verbotsverfahren auf den Weg bringen. „Nie wieder“ ist jetzt !
#afdverbotjetzt #afdverbot #fckafd #fckafd #KeinenMillimeterNachRechts #Brandmauer #gegenrechts
Brachte mir etwas zum schmunzeln. So fühlt sich Bahn fahren tatsächlich manchmal an, wenn wieder etwas schief geht 🤭
Trotzdem mag ich das Reisen mit der DB und finde, dass es das überlegene Verkehrsmittel ist. Man reist entspannt, kann die Zeit zum arbeiten oder spielen verwenden und belastet unsere Biosphäre weniger.
https://www.der-postillon.com/2013/08/neuer-verspatungs-rekord-seit-2007.html
Patched my desktop PC for the Sinkclose (CVE-2023-31315) AMD cpu hardware vulnerability.
Of course, as always, the MSI firmware upgrade, nuked my Linux boot loader out of the EFI and I had to use a USB live-media to manually fix that using a grub-install ...
#linux #msi #bios #update #security #cve_2023_31315 #sinkclose
Wie würde man politisch sinnvoll reagieren nach einem Terroranschlag?
Besonnen. Zum Umgang mit dem Täter haben wir einen Rechtsstaat mit funktionierender Justiz, die hier entsprechende Möglichkeiten bietet.
Weiterhin sinnvoll wäre Prävention. Und zwar in Form von Integration, Hürden für Arbeit senken, psychologische Hilfe für traumatisierte Menschen, soziale Wärme und niederschwellige Hilfe und Unterstützung. Alle Menschen haben das Recht auf eine würdevolle Behandlung. Art. 1 GG.
Was tut die deutsche Politik? Menschenhass schüren, Menschen in Diktaturen abschieben, Bürgerrechte aushöhlen und geflüchtete unwürdig behandeln.
Das hilft nicht, ist Aktionismus und Populismus und treibt den Diskurs nur noch weiter nach rechts zum sinnlosen hass.
Und das die Grünen jetzt auch auf law&order machen und die gleiche Nische bedienen (Schreiben mit Vorschlägen von gestern), werde ich ihnen nicht verzeihen. Aarrgghh!
#LMDE 6 erhält #Cinnamon 6.2 - fosstopia
https://fosstopia.de/lmde-6-erhaelt-cinnamon-6-2/
Dialer Blocker, den man zwischen Computer und das Telefonnetz geklemmt hat, um zu verhindern, dass eine bestimmte Art von Schadsoftware (die Dialer) teuere Mehrwertnummern anwählen und horrende Kosten auf der Telefonrechnung verursachen.
Glücklicherweise eine Plage des frühen Internets, die heute nicht mehr relevant ist, da mit dem Aufkommen von DSL und Koax Verbindungen auch die Möglichkeit wegfiel, Telefonnummern direkt anzuwählen und analoge Modems und ISDN zunehmend an Bedeutung verloren.
Erinnert ihr euch noch daran? Unter der Domain „burningboard.net“, auf der heute eine Mastodon Instanz läuft, haven wir damals schon eine Community für Tech-Interessierte betrieben, nur auf anderer technischer Grundlage mit einem PHP basierten Bulletin Board und deutlich mehr Nutzern.
#nostalgie #geschichte #opaerzahltvonfruher #burningboard #dialer #internet @tux
Erster Tag (kurz) Urlaub. Heute werden die Koffer gepackt und morgen geht es dann mit der Bahn einmal an das andere Ende der Republik nach Norddeutschland, denn die Schwiegeroma wird 80 Jahre und feiert am Samstag ihren Geburtstag.
Bahn Tipp: Es lohnt sich manchmal 1. Klasse und 2. Klasse zu vergleichen. In unserem Fall war in der 1. Klasse noch ein Sparpreis verfügbar, während die in der 2. Klasse schon weg waren. Und dann kann es schon mal vorkommen, dass die 1. Klasse sogar günstiger als die zweite ist 😅
Habe dabei sogar einen Tag Urlaub gespart, denn bei Red Hat haben wir am Freitag einen Recharge day, an dem alle einen Tag frei haben 😊
Es ist sicher ein tolles Spiel, aber ich werde es mir jetzt noch nicht holen.
Ich glaube, es könnte im EndGame zu viel Gefummel werden.
Also spare ich mein Geld lieber für Factorio: Space Age und der Herbst kann kommen.
🙈
#Mastodon Update auf Version 4.2.11 abgeschlossen.
Der #Majoran geht dieses Jahr aber ab. Richtig kleiner Urwald geworden 😅
Service-Toot für die #auti und #adhs Bubble im Raum #RheinNeckar / #Vorderpfalz #Ludwigshafen / #Mannheim oder generell Menschys, die es ruhiger mögen:
Der #Rewe Center Markt in LU-Rheingönnheim (Von-Kieffer Str. 14) hat jeden Dienstag von 18-20 Uhr zwei Stunden das Licht gedimmt und die Musik ausgeschaltet.
Evtl. Ist das ja für jemanden interessant.
Zum ersten Mal während eines Films das Kino verlassen.
Die Kinder wollten unbedingt in 3D sehen.
Aber ich vertrage diesen Mist einfach nicht.
Das letzte Mal war vor 10-15 Jahren, aber es ist immer noch der größte Schrott.
🤣
Bundeswehr in London: Deutsches Kriegsschiff spielt Imperial March aus Star Wars - Golem.de
https://www.golem.de/news/bundeswehr-in-london-deutsches-kriegsschiff-spielt-imperial-march-aus-star-wars-2408-188263.html
Wir haben das tolle #Tangerine UI Theme von @nileane auf unserer Mastodon-Instanz installiert. Falls ihr ein alternatives Design für Mastodon verwenden wollt, könnt ihr das Theme und seine Varianten in euerem Profil auswählen. Dies geht ganz einfach unter https://burningboard.net/settings/preferences
Immer noch Temperaturen über 25 Grad in Europa. ☀️🌡️
Da bleibt man doch lieber im kalten Zimmer und zockt mit Freunden vielleicht mal mit zwei Amigas über Nullmodem-Kabel. 🕹️🎮
Eine Liste mit allen Amiga-Spielen, die Nullmodem unterstützen gibt es hier: https://www.amigafuture.de/app.php/kb/viewarticle?a=2935
Ein passendes Kabel zum Spielen finden Ihr in unserem Shop 😁
https://www.amiga-shop.net/Amiga-Hardware/Amiga-Kabel-Adapter/Nullmodemkabel-Amiga-zu-Amiga::1375.html
#commodoreamiga #retrogaming
Heute mal wieder einen (sehr kleinen) Vortrag zu einem #Ansible Thema gehalten, allerdings online über eine Konferenzsoftware.
Irgendwie liegt mir das deutlich schlechter als face2face, wenn ich vor einem tatsächlichen Publikum stehe.
Letztes Jahr auf dem Ansible Anwendertreffen vor knapp 80 Teilnehmern einen 45 Minuten Talk gehalten und das war alles easy und sehr entspannt.
Heute gerade mal 15-20 Minuten vor der Kamera und das ist mir ungleich schwieriger gefallen und ich hatte mühe, nicht den Faden zu verlieren oder mich zu verzetteln.
Ich kann mir nicht erklären wieso sich das so unterschiedlich anfühlt, aber Vorträge halte ich irgendwie viel lieber in Präsenz.
Heretic II ist die hochgelobte konzeptionelle Fortsetzung der Hexen- und Heretic-Serie von Raven Software ®.🎮 🎖️
Der Amiga Gemeinde schon bekannt als AmigaOS 4 PPC-Umsetzung.
Ab sofort in der AmigaOS 3.x/68k-Version für leistungsfähige Amiga-Systeme verfügbar. 💾🚀
https://www.amiga-shop.net/Amiga-Software/Amiga-Spiele/Heretic-II-fuer-AmigaOS-3-4::1354.html
#commodoreamiga #retrogaming #retrogames
Zum Sonntag eine Runde OpenRCT2 :-) Szenario geschafft! 🥳
Woah holy sh**. Macht niemals den Fehler und klickt bei der konservativen Postille „Focus Online“ auf die Nutzer Kommentare. Das ist ja unfassbar, was für eine Gülle Grube voller Hass, Missgunst, Fremdenfeindlichkeit und Schwurbel das ist 😱😰 auweia. Stammtisch ist da ja noch niveauvoll im Vergleich.
Todesopfer und Verletzte bei Attacke auf Solinger Stadtfest
https://www.faz.net/todesopfer-und-verletzte-bei-attacke-auf-solinger-stadtfest-19939463.html
Wusste garnicht, dass #Vivaldi so stark aufs #Fediverse setzt, macht die richtig sympathisch.
Die haben sich sogar die Mühe gemacht, Anleitungen in mehreren Sprachen zu erstellen:
https://help.vivaldi.com/de/services-de/vivaldi-social-de/inhalte-auf-vivaldi-social-durchsuchen/
Gefüllte Platschinken mit selbst gemachtem „Hack“ in #vegan aus Linsen, Zwiebeln, Knoblauch, Champignons, Tomatenmark, Gemüsefonds, gehackten Mandeln und Gewürzen (Chili, Kreuzkümmel, Räucherpaprika und Salz)
Sehr sehr sehr lecker. Ich habe 4 Stück geschafft und werde mich jetzt mindestens 2 Stunden nicht mehr bewegen 🫃🏻
#vegan #GrasUndSteine #rezeptideen #essen #esistsofurchterlich
Ideal für den Urlaub: Amiga Duel - Das Kartenspiel ⛱️☀️🃏
Ganze 32 Amigas für die Hosentasche. 👖💼
Jetzt noch vor dem Urlaub bestellen und mit Familie und Freunden zocken! 🏖️
https://www.amiga-shop.net/Retro-Computer-Fanware/Commodore-Amiga-Fanartikel/Amiga-Duel-Kartenspiel::1187.html
#commodoreamiga #kartenspielen
Sollte man die Instanz "x.good.news" eigentlich sperren? Dort werden derzeit sehr viele Nachrichten abgerufen.
#nowträwelling ICE 2409 nach #München Hbf. In Stuttgart 30 Minuten verloren wegen einer technischen Störung am Zug. Es musste wohl etwas aus und dann wieder eingeschaltet werden. Kenne ich 😆 Jetzt auf der Strecke nach #ULM. Ich hoffe, die weitere Fahrt läuft gut.
Die Tage bin ich über die Liste hier gestolpert und habe festgestellt, dass ich vieles davon schon gehört habe. 👍
Die besten Science-Fiction-#Hörbücher im Überblick:
Bobiverse – Dennis E. Taylor ✔️
Hologrammatica – Tom
Hillenbrand
Das Erwachen – Andreas Brandhorst ✔️
Outland – Dennis E. Taylor ✔️
Hardboiled Wonderland und das
Ende der Welt – Haruki Murakami
QualityLand – Marc-Uwe Kling ✔️
Der Marsianer – Andy Weir
Paradox – Phillip P. Peterson
Metro 2033 – Dmitri Glukhovsky
Daemon – Daniel Suarez
Der Astronaut – Andy Weir ✔️
https://www.inside-digital.de/ratgeber/audible-hoerbuecher-science-fiction-audiobuecher-tipps-sci-fi
Wir haben burningboard.net erfolgreich auf Mastodon Version 4.3 aktualisiert.
Diese Version gilt noch als Beta-Release, aber sie wird bereits von einigen größeren Instanzen genutzt und hat sich als stabil genug erwiesen, um das Upgrade durchzuführen und von den neuen Funktionen zu profitieren.
Wenn ihr auf Probleme stoßt, gebt kurz mir und @tux bescheid,und wir werden uns die Sache ansehen.
Die ultimative Erweiterungskarte für deinen Amiga mit Zorro ist wieder verfügbar, die ZZ9000.📺🎼🔌
Gleich bestellen, bevor sie wieder vergriffen ist. 😉🫳
https://www.amiga-shop.net/Amiga-Hardware/Amiga-Grafikkarten/ZZ9000-Multifunktionskarte-fuer-Zorro-Amigas::1011.html
#commodoreamiga #Amiga3000 #Amiga4000
🇬🇧 Englisch
I don't need NAT/Port-Forwarding on my Home-Network anymore and disabled the last remaining "Port-Forwardings".
All the servers in my home-network, got publicly routed IPv6 addresses and incoming SSH is permitted on my Firewall/Gateway.
Since my mobile data-plan features modern networking, with IPv6, I can do any remote-access without any NAT via IPv6 now.
And in the rare case, I am on a network, that only supports a legacy IP protocol, I've built myself a road-warrior VPN on a Hetzner server, to get myself IPv6 connectivity in those situations.
IPv6 all the things !! 🙂
My almost 6 year old ThinkPad T480 has a SIM card slot behind the battery. I never used that so far. This week, I grabbed a cheap prepaid SIM card from AldiTalk and tried it out.
Linux support was perfect. Right after login into my desktop, there was a dialog, prompting me for the PIN number. And after entering it, I was online.
I'm actually positively surprised how well it works and how fast mobile networks have become. I live in a very rural area of Germany in a small village and that LTE/4G modem still reliably gets up to 90 Mbps.
Also the O2 cellular network has native IPv6, which is absolutely great and I could reach all of my servers without a hassle.
Another homelab maintanance Saturday 😊
- Migrated all remaining containers on my prod container host from docker-compose to quadlets. Podman auto-update for everything 🥳
- Finally removed podman-docker (docker compatibility layer)
- IPv6 support for everything, I run containerized
- Migrated ALL Databases to docker.io/postgres:16-alpine (including ones, previously running on MariaDB or MySQL)
Current workload on my container host:
- Atuin Server (History sync)
- Authentik (Identity provider)
- Bind (Secondary DNS Server)
- Forgejo (Git VCS and collaboration platform)
- FreshRSS (RSS reader)
- EchoIP Script (Network testing)
- Librespeed (Speed-Test)
- Littlelink (Personal website)
- Pipglr (Podman-in-podman GitLab Runner)
- Traefik (Reverse-Proxy)
- Uptime Kuma (Uptime Monitoring)
Coming Soon:
- Immich (Self hosted Photo and Video management)
All running on a #RHEL 9 host on ARM (Ampere Altra aarch64)
See the federation of our Mastodon Instance burningboard.net in real time: https://watch.burningboard.net/
This is possible by the great work of @thomas
I really like the Anbernic RG35XXH handheld. Such an amazing device for just 60 dollar.
Great form factor, super build quality and it runs all the retro games from my youth super well.
And it's basically just a small Linux computer with an Allwinner H700 ARM Cortex A53 SoC, so technically, it's Linux gaming
Currently running the custom firmware Knulli (Sorry, all Swedish speaking folks) that uses the BSP-Kernel from AllWinner which isn't fully open source.
But upstream Linux support for the Chip is something that currently is worked on, so someday, we might be able to run it fully on open source software.
#anbernic #rg35xxh #gaming #linuxgaming #retrogaming #emulation #nintendo
Got myself an #Anbernic #RG35XX Linux based handheld from China. Mainly to play Gameboy and Gameboy Advance games from my childhood.
The build quality of the device did *really* surprise me. It's super hefty plastics, sturdy and has weight to it. Also the buttons are super comfortable and satisfying. It feels like I remember my real Gameboy from back in the day. Just with a (way) better display.
Definitely a pleasant surprise from a sub 50$ device from china.
I tested Gameboy, SNES, Gameboy-Advance, Playstation 1 and Dreamcast games on it and so far, it could run all games well. Under the hood, it's a Linux based system with Retroarch emulators.
Now I can't get the melody of Tetris out of my head again 🤣
Personal #Experiment:
I’m currently on vacation and did bring my #steamdeck as the only computer. Not just for gaming, but for all my computing needs.
Working on the deck in desktop mode with a Bluetooth keyboard/mouse combination, was a decent experience. Checked servers, watched some video, did some emails, little coding. Absolutely no problem. Screen estate is definitely limited but for some light work, it was totally okay.
It’s absolutely awesome that Valve made such a versatile device. It’s a great gaming console but also a really great computer. And having less weight to carry is a big plus.
I’ll definitely leave my laptop at home more often and just rely on the deck in the future 😊
For a long time, I'm heavily utilizing RSS as the main way to organize my web content consumption (Blogs, Websites, News articles.) I use two different RSS readers (Alligator as a native application and FreshRSS as a web application).
Recently, I stumbled upon #Feedlynx. A super useful tool, to simply add any link into an RSS feed by just pressing a button in the Firefox browser. Like a universal "read later" function, that saves directly into my feeds.
After just 3 days of using Feedlynx, I already have more than 80 entries saved that way and it became an important part of my web (and youtube) consumption habits.
I run it as a rootless podman container, that is started upon login by a systemd user service. And the official Firefox add-on too add links into it.
Thanks @wezm for that awesome piece of software!
Feedlynx:
- https://www.wezm.net/v2/posts/2024/announcing-feedlynx/
- https://github.com/wezm/feedlynx
I wrote something on how to migrate from docker-compose to Podman with Quadlet for Forgejo with a multi-container deployment:
https://codeberg.org/Larvitz/gists/src/branch/main/2024/20240804-ForgejoInstanceWithQuadlets.md
Having Traefik as a reverse-proxy and configuring the containers (database and Forgejo) with native Quadlet files for systemd.
#linux #homelab #podman #quadlet #forgejo #containers #docker
I‘m trying to get rid of #GitHub and migrated most of my personal stuff to #Codeberg, a non-profit collaboration platform, where I’m also a supporting member.
With my own code repositories, this was rather easy (except those, who are a fork of another GitHub repository, that wouldn’t make sense for the contribution processes).
The point, where I struggle is GitHub Gists. I regularly use those to share snippets, configuration files and other text fragments with people. An important aspect for me is that I can simply create a Gist from the Webbrowser, without the need of a git client.
As far as I know, there isn’t something similar in Codeberg.
Of course, I could use a Git repository with files (or my Jekyll based website) but that would require a git client and the nice thing about GitHub‘s Gist approach was the simplicity.
Does anyone have an idea on what I could use to replace Gists?
Love the auto-update feature of #podman !
Today, there was a new version of #forgejo and all I had to do in order to update it was a simply "podman auto-update":
UNIT CONTAINER IMAGE POLICY UPDATED
forgejo-server.service 5e474ef51976 (forgejo-server) codeberg.org/forgejo/forgejo:8 registry true
My Forgejo instance runs on Podman on Red Hat Enterprise Linux 9 and the container lifecycle is managed by quadlet, like explained here:
https://codeberg.org/Larvitz/gists/src/branch/main/2024/20240804-ForgejoInstanceWithQuadlets.md
In order to use podman auto-update, all I needed to do was adding "AutoUpdate=registry" to the quadlet file /etc/containers/forgejo-server.container.
There's also a systemd timer "podman-auto-update.timer" that can be enabled to have updates full automatic. But I won't use that and utilize #Ansible instead.
A round of OpenRCT2 on Sunday :-) Scenario done! 🥳
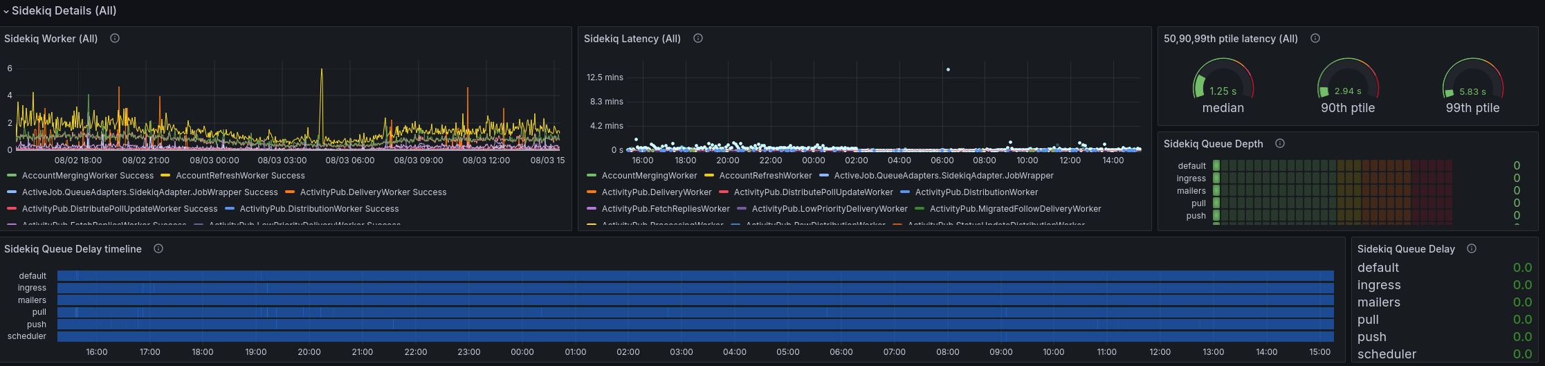
Just a small "$ pg_repack mastodon" did shrink the database size of our instance by 3,5 GB from 14GB to 10,5GB :-)
Sidekiq latency and queues are looking very good.
S3 Storage is still 331GB with more than 850,000 files. Even with a daily clean-up. That is a lot 😯
Backups are also working reliably and I did the quarterly restore-test inside a virtual machine. Everything can successfully be restored from backups by just calling the appropriate Ansible playbook :-)
Migrated my little Mastodon blink(1) script from GitHub to Codeberg:
https://codeberg.org/Larvitz/Mastoblink
It makes a blink(1) from ThingM flash red when a Mastodon notification (mention, DM, boost) is received.
Maybe someone finds it helpful and wants to make something with it :-)
Someone installing Red Hat Linux 5.2 in 2024
🙂
As every Saturday, I invested some time into my homelab today:
- The very last system with an EOL operating system (a Raspberry Pi 4 with Home-Assistant) has been reinstalled with Debian 12 64 bit.
- Added IPv6 prefix delegations for my remaining internal networks and added AAAA entries into DNS and configured Firewall rules for IPv6 inter-VLAN traffic.
Nice!
Fedora Server 40 with a ZFS root on the latest Kernel 6.10 (and ZFS 2.2.5) works super nice!
And the update to #Mastodon 4.2.12 is also done on burningboard.net . Seems the update 4.2.11 from yesterday, still had an issue.
All #selfhosting people here in the Fediverse:
If you self-host your DNS, what software do you use? Especially folks, who use things like DNSSEC.
I am using #bind with a hidden master and two authoritative DNS servers in offsite data centers for almost 20 years and consider migrating to something more modern (Maybe PowerDNS?!)
Any opinions? Using a cloud service where a third party has control over my zones isn't an acceptable option.
We have installed the amazing #Tangerine UI from @nileane on our Mastodon instance. In case, you want Mastodon to look a little different, you can choose the theme and it's variants in your user profile at https://burningboard.net/settings/preferences
#Mastodon Update to version 4.2.11 done successfully.
We successfully upgraded burningboard.net to Mastodon version 4.3.
This version is still considered a beta release but it's already in use by some bigger instances and has turned out stable enough to do the upgrade and benefit from the new features.
If you encounter any problems, please let me and @tux know and we'll have a look.
idee des tages:
Gott erscheint mir und sagt "ich beantworte dir eine frage".
ich : "warum bin ich hier?"
Gott : "deine Eltern hatten ungeschützten Geschlechtsverkehr"
My DSL based internet access has been unreliable for weeks now and the provider can’t find the problem or provide me with a permanent solution. 3-5 connection drops every day and it takes 5-10 minutes to reestablish connectivity. A major problem for someone, working entirely from home.
I now got myself an “UnFi LTE Backup Pro” and a mobile data plan and added that to my dream machine powered network.
Little bit expensive, but it remediates the problem. The Unify LTE Pro is PoE powered and has decent data rates at my location. In the case of an internet outage, I need to reestablish VPN and SSH connections but other than that, it just works and I can quickly continue my work.
#internet #telekom #ubiquiti #unifi #mobile #homelab #failover #network
bios update auf usb enpackt, vom usb gebootet, script startet.
2 min später läuft wider alles.
früher wahr linux spannender.
diese spinner
- prusa mk4 : layer shift
- prusa mk3 : print abruch durch gebrochene sensor leitung
- 33 grad
es gibt einfach so tage die sollte man verschlafen
als jemand der zuviel geld in 3d drucker gesteckt hat, fast man sich bei neuen Konzepten erstmal an den kopf.
Nichts gegen neu !
Aber "funktionierend" ist zu bevorzugen.
hat mich überzeugt https://youtu.be/1TN4pbwPqqs?si=B99UIR42DOcFBAyz





















































